logo elektroda
logo elektroda
X
logo elektroda
REKLAMA
REKLAMA
Adblock/uBlockOrigin/AdGuard mogą powodować znikanie niektórych postów z powodu nowej reguły.

ONWA MK3 nie nadaje nie odbiera ale się włącza

krzyhoo9 10 Mar 2010 18:21 5084 5
REKLAMA
  • #1 7810670
    krzyhoo9
    Poziom 15  
    Problem polega na tym że jak chcę nadawać to u innych słychac tylko pisk a jak ktoś nadaje to u mnie tylko coś delikatnie zaskrzeczy i tyle. Co się działo z radiem, nie wiem bo takie kupiłem. Czy duży było by z tym roboty? (co nieco wiem o elektronice) czy lepiej zanieść do serwisu i jakie ewentualne koszta?

    ps. miałem podłączone gruche od unidena 510 i bez zmian
  • REKLAMA
  • #2 7811298
    Pitercom
    Poziom 13  
    Sprawdzić napięcie we wtyczce mikrofonu tx 7 - 10 v, rx 7 - 10 v,mic-1 -6 v i masa ( - zasilania ).Jak zewrzesz rx z masą to powinieneś słyszeć szum w głośniku czyli powinien być odbiór. Jak zewrzesz tx z masą to powinieneś mieć załączony nadajnik.Jeżeli będzie działać to zostanie podłączyć mikrofon elektrodowy ,bo od innego nie będzie bo jest indukcyjny.
  • REKLAMA
  • #3 7812059
    krzyhoo9
    Poziom 15  
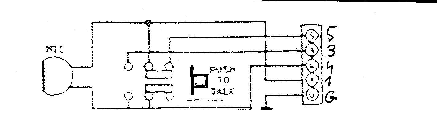
    ale jaki pin jest od czego??trochę dłubałem i pin 1 to chyba masa. jak zewrze go z pinem drugim to daje 4V, jak z trzecim to 8V a z czwartym 5V


    Może by tak wykorzystać wyszukiwarkę i zobaczyć na schemacie pinologię. ???
    Regulamin pkt. 14 . [SP5ANJ]
    https://www.elektroda.pl/rtvforum/topic51555.html
  • REKLAMA
  • #4 7827730
    Pitercom
    Poziom 13  
    Jak potrzebujesz kawałek schematu to poszukam od ONWY tylko jest słaba kopia. Napisałem Ci żebyś zwarł RX i TX z masa bo morze być coś zmienione w radiu ,niektórzy wyrzucają RX ,a do radia wkładają przekaźnik żeby do mikrofonu założyć wzmocnienie.Sprawdź masę mikrofonu do minusa zasilania radia jest tam opornik morze jest przepalony lub ma zimny lut.
  • REKLAMA
  • #6 7831551
    kriss51
    VIP Zasłużony dla elektroda
    krzyhoo9 napisał:
    Problem polega na tym że jak chcę nadawać to u innych słychac tylko pisk a jak ktoś nadaje to u mnie tylko coś delikatnie zaskrzeczy i tyle. Co się działo z radiem, nie wiem bo takie kupiłem. Czy duży było by z tym roboty? (co nieco wiem o elektronice) czy lepiej zanieść do serwisu i jakie ewentualne koszta?

    ps. miałem podłączone gruche od unidena 510 i bez zmian


    Nie chcę Cię zniechęcać, ale co nieco to za mało. W elektronice trzeba po kolei wykluczać usterki na 100% i nie będzie niespodzianek. Zacznij od poprawnego podłączenia mikrofonu- to akurat jest proste, bo napisałeś że co nieco wiesz. Jeśli nadal będzie problem z odbiorem, bo od odbiornika robota powinna przebiegać to wymień końcówkę TDA2003.
REKLAMA