logo elektroda
logo elektroda
X
logo elektroda
REKLAMA
REKLAMA
Adblock/uBlockOrigin/AdGuard mogą powodować znikanie niektórych postów z powodu nowej reguły.

Johnny II - Krzeczący odbiór po wymianie kwarcu 455

Cobra 25 Wrz 2012 12:19 3774 15
REKLAMA
  • #1 11346443
    Cobra
    Poziom 26  
    Witam.
    Johnny II i standardowe uszkodzenie brak odbioru. Wymieniłem kwarc 455 . Pojawił się odbiór ale niestety nieprawidłowy. Dzwięk jest bardzo podobny jakby był przełączony na FM (to tylko porównanie to radio nie ma FM ), wskaźnik odbioru pokazuje zawsze tylko pierwszą diodę , nawet przy bardzo silnym sygnale i źle działa ASC. Napięcie na wyjściu kwarcu 1,1v, zastosowałem kwarc 455HTW. Może jakieś sugestie??
  • REKLAMA
  • #2 11346630
    bc211
    Poziom 30  
    Cobra napisał:
    Może jakieś sugestie??
    Siąść, pomyśleć, a następnie opisać jeszcze raz problem. Tym razem dokładnie.
  • #3 11346678
    Cobra
    Poziom 26  
    Radio Jahny II nadaje bez problemu, ale nic nie dobiera. W pierwszej fazie naprawy wymieniłem kwarc 455. Po tym zabiegu radio zaczęło odbierać ale dzwięk jest zniekształcony (podobny jakby odbierać AM w FM-e "skrzeczy"). W innym poście znalazłem wycinek schematu z napięciami na tranzystorach za filtrem 455 i napięcia te się zgadzają. Inne nieprawidłowości powiązane z złym odbiorem to:

    - żle pokazujący wskaźnik ( z 4 diód maksymalnie zaświeca się tylko jedna , nawet jak radia z antenami są obok siebie)
    - nie działa ASC (automatyczny SQ)
  • #4 11346750
    bc211
    Poziom 30  
    Nie słuchasz wskazówek to bardzo nie dobrze.
    Z mętnego opisu wyłania mi się obraz uszkodzeń w takim razie opisz proszę jak wyjąłeś filtr FT2 dokładnie i w każdym szczególe .
  • REKLAMA
  • #5 11346762
    Cobra
    Poziom 26  
    demontaż hot air-em , montaż nowego zwykła lutownica i odsysacz,

    z całym szacunkiem nie wiem co mam jeszcze napisać :(
  • #6 11346788
    bc211
    Poziom 30  
    Tak myślałem. Radio pod pachę i do fachowca. Do naprawy zniszczone filtry L4, L6 i być może coś jeszcze, i na koniec strojenie.
  • #7 11346807
    Cobra
    Poziom 26  
    Robiłem to juz kilka krotnie i zawsze omijam te cewki , L4 jest daleko, L6 daje sie regulować bez większych oporów więc nie wytopiła się w środku .

    Edit:

    Ok. jeśli tak mówisz to powiedz mi co zrobi fachowiec by to naprawić? Wymieni ceweczkę? zrobi jakieś pomiary by to zdiagnozować?
  • REKLAMA
  • Pomocny post
    #8 11346826
    SP5ANJ
    Spoczywaj w Pokoju
    Witam.
    Cobra napisał:
    W pierwszej fazie naprawy wymieniłem kwarc 455.

    Nie kwarc tylko filtr ceramiczny 455kHz.
    Cytat:
    Po tym zabiegu radio zaczęło odbierać ale dzwięk jest zniekształcony (podobny jakby odbierać AM w FM-e "skrzeczy").

    Taki objaw może powodować :
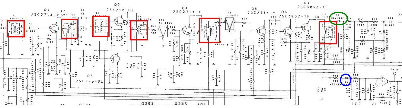
    - totalne rozkręcenie filtrów w części odbiorczej - zestroić na czerwono
    - źle działająca dioda detekcyjna - zaznaczona na zielono

    - SQ z ASC - dioda detekcyjna - na niebiesko

    Johnny II - Krzeczący odbiór po wymianie kwarcu 455

    Cytat:
    - żle pokazujący wskaźnik ( z 4 diód maksymalnie zaświeca się tylko jedna , nawet jak radia z antenami są obok siebie)

    Po zestrojeniu filtrów odbiornika (najlepiej stroić na słuch szumu pasma z podłączona anteną bez sygnału użytkownika) ustaw sobie graniczną wartość pokazywaną przez diody - sygnału odbieranego.

    Johnny II - Krzeczący odbiór po wymianie kwarcu 455


    Pozdrawiam.
  • #9 11347423
    bc211
    Poziom 30  
    Strojenie jak najbardziej nie poprawne, po którym i tak trzeba zrobić strojenie generatorem.
    W ten sposób L4 przekazując max. szumu w środek pasma FT1 zostanie zestrojona do 10,7MHz,
    podczas gdy częstotliwość "kanałowego" sygnału 2x.xx0MHz, który przenosi to 10.695MHz +/-0.1kHz.

    Zniszczone hot-airem coś można postawić na nogi, albo coś można naprawić, a to ogromna różnica.
    No chyba, że walący w ciula bierze $$ za tę samą reklamację... odwalanie fuszery w czymś takim odpada zdecydowanie.
  • #10 11349550
    Cobra
    Poziom 26  
    Radio fabrycznie było zestrojone i nie było śladów regulacji. Tak czy inaczej delikatnie ruszyłem L4 i L6, poziom szumów tylko się zmniejszał wiec chyba nie rozstrojone.

    Filtr 455 podstawiłem inny egzeplarz ale z tej samej serii. Czy sam filtr 455 może dawać takie objawy? Montowałem te filtry w innych radia i zawsze było OK. Czy szukać coś może z demontażu?
  • #11 11349907
    bc211
    Poziom 30  
    Q1 B=1.9 V C= 7.8 V E=1.2 V
    Q2 D=7.3 V S=0.75 V G=0.22 V
    Q3 D=7.3 V S=0.75 V G=0.22 V
    Q4 B=1.1 V C=7.8 V E=0.4 V
    Q5 B=1 V C=7.8 V E=0.3 V
    Q6 B=0.62 V C=1.85 V E=0 V
    Q7 B=1.82 V C=7.65 V E=1.15 V

    Vdc TP101 [µV w.cz. TP1]

    0.33 [0.2], 0.5V [0.5], 0.7 [1], 1.0 [1.5], 1.2 [2], 1.62 [6], 1.76 [20], 1.92 [200], 2.1 [2000], 2.26 [200000]
  • #12 11349920
    Cobra
    Poziom 26  
    pomierzę wszystko

    tego nie rozumiem

    0.33 [0.2], 0.5V [0.5], 0.7 [1], 1.0 [1.5], 1.2 [2], 1.62 [6], 1.76 [20], 1.92 [200], 2.1 [2000], 2.26 [200000]

    Vdc TP101 [µV w.cz. TP1]
  • #13 11349931
    bc211
    Poziom 30  
    Poziom sygna łu :D reszta w manualu Link
  • #14 11351819
    Cobra
    Poziom 26  
    Pomierzyłem wszystkie tranzystory i nie zgadzają mi się napięcia na Q1 i Q2

    powinny być takie:
    Q2 D=7.3 V S=0.75 V G=0.22 V
    Q3 D=7.3 V S=0.75 V G=0.22 V
    a są:

    Q2 D=7.3 V S=1.0 V G=0.00 V
    Q3 D=7.3 V S=1,0 V G=0.00 V

    "bc211" możesz mi wytłumaczyć pomiar poziomu sygnału?? Znalazłem Tp101 mam oscyloskop tylko proszę podpowiedz mi jak mam to pomierzyć.

    Dodano po 1 [godziny] 30 [minuty]:

    Czy przyczyną może być ic2??

    Jeszcze jedna sprawa która wyszła przy dokładnych oględzinach, nie działa SQ manualny , przekręcając gałkę w Pozycję ASC dopier radio cichnie, kręcąc gałkę w prawo nawet na max nie da się zablokować szumu. Regulacja RT1 nie pomoga tylko w jednej pozycji zamyka całkowiće SQ. Sam RT1 jest sprawny i płynnie reguluje napięcie .

    Dodano po 17 [minuty]:

    nie wytrzymałem

    zamieniłem układy na płycie IC2 z drugim identyczm . Teraz dział wskażnik manual SQ a nie działa ASC. Jutro szukam dawcy i podstawie ten ASC i miejmy nadzieję że moja gechenna się zakończy sukcesem
  • REKLAMA
  • #15 11352334
    bc211
    Poziom 30  
    Właśnie przywróciłeś działanie ARW, którego brak mógł powodować przesterowanie, czego nie napisałęś dlatego prosiłem żebyś opisał wszystko dokładnie i żebyś nie stroił radia w uszkodzonym TP101. Wartości dynamiczne wrzuciłem by przejść do etapu wartości statyczne przy max. sygnału w.cz. od detektora D5 i dalej wstecz aż do uszkodzenia i wygląda, że mnie uprzedziłeś.

    Cobra napisał:
    Q2 D=7.3 V S=1.0 V G=0.00 V
    Q3 D=7.3 V S=1,0 V G=0.00 V
    Napięcia dobre, kiedy moje nieco przekłamane, bo miernik V530 użyty na szybko, w roli nie dysponowanego multimetru, doliczył sobie na plus mały offset w.cz. Bramki Q2, Q3 mają rzecz jasna 0V DC, co z resztą widać na schemacie i oscyloskopie.

    Małe przemyślenie...
    Cobra napisał:
    nie wytrzymałem
    W myśl odporności miernika na zakłócenia nie przypuszczałem, że wytnie mi taki numer, więc "przedzwoniłem" go radiotesterem i okazuje się, że do ok. 20MHz działa dobrze, żeby przy 22 złapać jakiś dziwny mini-rezonans, którym dolicza offset na plus, żeby potem znowu działać dobrze aż do ok. 35MHz, gdzie znowu łapie jakiś dziwny mini-rezonans, którym dolicza już większy offset na plus i tak się składa, że bramki Q2, Q3 przyjmują z heterodyny 37,5MHz. I kto tu ma mieć cierpliwość do w.cz. :D

    Dodano po 23 [minuty]:

    Op-amp można włożyć dowolny, podobny np. 4558.
    Uff jak gorąco :D jeszcze nigdy nie miałem w ręku radia po wygrzewaniu zimnych lutów hot-airem ze stopionym scalakiem.
  • #16 11352531
    Cobra
    Poziom 26  
    Bardzo dziękuję za bardzo duże zaangażowanie "BC211" i który jako pierwszy potraktował mnie poważnie koledze "SP5ANJ".


    ps.do Bc211 bardzo długo naprawiam sprzęt RTV i potrafię obsługiwać hotaira, lutownicę, i inny bardzie zaawansowany sprzęt. Nie widziałeś mojej pracy naocznie o od razu wysnułeś wnioski że to "partactwo" Uszkodzenie raczej nie wynikło z mich działań poprzednich po prostu zbieg okoliczności


    Jeszcze raz bardzo dziękuję wszystkim.
REKLAMA