logo elektroda
logo elektroda
X
logo elektroda
REKLAMA
REKLAMA
Adblock/uBlockOrigin/AdGuard mogą powodować znikanie niektórych postów z powodu nowej reguły.

Alan 38 - Działa poprawnie na zasilaczu ale nie na bateriach.

kaczorekbw 20 Kwi 2013 21:35 2859 10
REKLAMA
  • #1 12221713
    kaczorekbw
    Poziom 13  
    Witam wszystkich.
    Nie wiem co jest nie tak, ale radio z dnia na dzień przestało działać na akumulatorach, ale na zasilaczu działa bez problemu.
    Co ciekawe kiedy baterie są włożone to radio pamięta nr stacji na której był czyli tak jak by dostawał prąd ale kiedy chcę uruchomić je na nich to nic się nie dzieje.
    Gdzie powinienem szukać problemu?
  • REKLAMA
  • #2 12221723
    Sołtys_Elbląga
    Poziom 31  
    A akumulatory naładowane? Nic nie wspomniałeś o tym...
  • REKLAMA
  • #4 12221766
    Sołtys_Elbląga
    Poziom 31  
    Może upadło, coś rozłączyło. Nie wiem, może jeden obwód za podtrzymanie jest sprawny a drugi za działanie już nie. Jakiś zimny lut czy coś. Oczywiście strzelam. Rozkręcaj :)
  • REKLAMA
  • #5 12221791
    kaczorekbw
    Poziom 13  
    Już rozkręcałem, poprawiłem luty + i - od baterii, niestety nie mam miernika (chwilowo) aby sprawdzić czy wychodzi poprawne napięcie.
    I radio nie upadło, nie zostało zamoczone, jest głównie używane w domu i czasami w lesie, to wszystko.
    Może jest tam jakaś dioda która odpowiada za wyłącznie zasilanie bateryjne?
  • #6 12222476
    SP5ANJ
    Spoczywaj w Pokoju
    Witam.
    kaczorekbw napisał:
    Może jest tam jakaś dioda która odpowiada za wyłącznie zasilanie bateryjne?

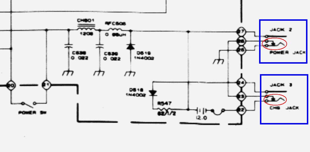
    Bardzo często ulegają mechanicznemu uszkodzeniu "kotwice przełączające" w gniazdach od zasilania i ładowania.

    Na rysunku :
    - niebieskie ramki - gniazda
    - czerwone pola - styki rozwierne

    Alan 38 - Działa poprawnie na zasilaczu ale nie na bateriach.


    Pozdrawiam.
  • REKLAMA
  • #8 12223505
    SP5ANJ
    Spoczywaj w Pokoju
    Gniazdo "POWER JACK" jest nadrzędne i po włączeniu wtyczki od zasilania zewnętrznego, radio te zaczyna działać ale nie ładuje akumulatorków (rozłącza baterie).

    Ładowanie (wtyk z gnieździe "CHR JACK") natomiast wyłącza funkcje radia i tylko ładuje akumulatorki.

    Reasumując :
    W przypadku gdy wtyk z POWER JACK jest wyjęty i nie ma na nim napięcia zasilania (tego z zewnątrz) to po włożeniu wtyku do CHR - radio się wyłącza.
    Aby równocześnie ładować i "gadać" to musisz włożyć obydwa wtyki z gniazda.


    Pozdrawiam.
  • #10 12287047
    Konto nie istnieje
    Konto nie istnieje  
REKLAMA