logo elektroda
logo elektroda
X
logo elektroda
Adblock/uBlockOrigin/AdGuard mogą powodować znikanie niektórych postów z powodu nowej reguły.

Jak zasilić mikrofon Farun FD1818 z radia Alan 28 bez użycia baterii?

jacu1234567890 10 Sie 2017 16:24 2019 11
  • #1 16635010
    jacu1234567890
    Poziom 12  
    Witam,
    mam mikrofon Farun FD1818 i chciałbym zrobić zasilanie tego mikrofonu z radia zamiast baterii. Na jakich elementach można to wykonać? Stabilizator 7809 czy są jakieś inne sposoby?
  • #3 16635028
    HD-VIDEO
    Poziom 43  
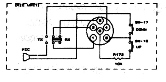
    Na 6-tym pinie w gnieździe mikrofonu jest napięcie .

    W środku CB trzeba rozłączyć przewód biegnący od gniazda pin 6 do PCB, podłączyć się przez stabilizator LM7809 lub to tego LM78L08 jak wyżej
  • #4 16635043
    jacu1234567890
    Poziom 12  
    8V w zupełności wystarczy?
    Jeśli wykorzystałbym 12V które jest na wtyku mikrofonowym (układ z 7809) to czy będzie możliwość realizacji przełączania kanałów?
  • #5 16635051
    HD-VIDEO
    Poziom 43  
    Mikrofon oryginalny będzie dalej przełączał po zmniejszeniu napięcia na pin6
  • #6 16635468
    Konto nie istnieje
    Poziom 1  
  • #7 16636091
    jacu1234567890
    Poziom 12  
    Z tym akurat nie problem. Wiem że tam są cztery żyły, ale przewód sobie wymienię.
    Czy na pinie 6 musi być 12V żeby przełączać kanały?
    Czy te 8V w zupełności wystarczy do zasilania tego mikrofonu?
  • #8 16636169
    Olek II
    Moderator
    jacu1234567890 napisał:
    Czy te 8V w zupełności wystarczy do zasilania tego mikrofonu?


    Gwarantuję.


    jacu1234567890 napisał:
    Czy na pinie 6 musi być 12V żeby przełączać kanały?


    Tam nie ma 12, jest 8,2V. Zobacz na schemat z czym jest połączony 6 kołek w gnieździe. Z diody zenera przez rezystor 180 omów, możesz to napięcie wykorzystać bezpośrednio w obudowie mikrofonu, ale szeregowo z mikrofonem zastosuj dławik w.cz, kilkanaście zwoi drutu 0,2 mm na rdzeniu ferrytowym. Oczywiście jeszcze trzeba zastosować kondensator, by odizolować się od napięcia na wejściu sygnału m.cz. Schematów takich układów jet dużo na elektrodzie, poszukaj.
  • #9 16636173
    Konto nie istnieje
    Poziom 1  
  • #10 16636409
    HD-VIDEO
    Poziom 43  
    Olek II napisał:
    Tam nie ma 12, jest 8,2V. Zobacz na schemat z czym jest połączony 6 kołek w gnieździe.


    No do czego jest podłączony?

    Tam jest 12V

    Do przełączana kanałów do dołu nie jest potrzebne napięcie a do góry tak, ograniczone prądowo.
  • #11 16636474
    gumisie
    Poziom 43  
    Witam.
    Podłącz ten pin.6 pod to zasilanie 8V lub zastosuj ten 9V stabilizator jak rodzą Tobie koledzy. Przecież oryginalny mikrofon gdy go będziesz chciał wykorzystać na pewno będzie przełączał kanału a w razie problemu zmniejszysz wartość rezystora wewnątrz mikrofonu.
    Pozdrawiam.
  • #12 16643050
    Andrzej L.
    Poziom 32  
    HD-VIDEO napisał:

    No do czego jest podłączony?
    Tam jest 12V

    W partii Alanów 28, które ja znam szósty, środkowy pin-szpilka gniazda jest podłączony na płycie głównej radia przez opór 10k (nie mylić z istniejącym 10k w samym oryginalnym mikrofonie) z główną linią zasilania 12V. Stąd w stanie nieobciążonym - mierząc na 6 pinie gniazda - jest tam około 12V.
    Tego wspomnianego rezystora 10k
    Jak zasilić mikrofon Farun FD1818 z radia Alan 28 bez użycia baterii?
    nie widać na schematach więc może to wprowadzić w błąd, że 6 pin-szpilka na żywca podłączony jest do linii zasilającej - bo tak by wynikało, ze schematu.
    Jak mikrofon dużo prądu nie pobiera można zasilać go prosto z tej 6 nóżki bez przeróbek. Jak wymagany większy prąd do pobrania z tej szpilki i jest zbyt duży spadek napięcia - po podłączeniu mikrofonu - to pozostaje zmniejszyć tą rezystancję 10k na płytce radia.
    A stabilizator napięcia 9V najlepiej byłoby wstawić bezpośrednio do mikrofonu.
REKLAMA