logo elektroda
logo elektroda
X
logo elektroda
REKLAMA
REKLAMA
Adblock/uBlockOrigin/AdGuard mogą powodować znikanie niektórych postów z powodu nowej reguły.

Sygnalizator włączonych świateł w Tico

Tomasz Paszkiewicz 17 Lis 2003 13:22 15696 11
REKLAMA
  • #1 403122
    Tomasz Paszkiewicz
    Poziom 12  
    Witam, mam problem z podłączeniem jakiegokolwiek sygnalizatora włączonych świateł (lato/zima) do skrzynki bezpiecznikowej w Daewoo Tico. Problem jest taki, że niezależnie od tego czy włączony jest zapłon i światła, czy też inna kombinacja, sygnalizator ciągle gra/piszczy/buczy. Czy w Tico instalacja jest inaczej skonstruowana niż w innych samochodach ? Czy ktoś już miał podobny poblem?
  • REKLAMA
  • #3 403157
    Tomasz Paszkiewicz
    Poziom 12  
    Dziękuję za szybką odpowiedź. Wspomniany sygnalizator również wykonałem. Mój problem polega na tym, że gdy podłączę jeden z przewodów do bezpiecznika "prądowego" stacyjki/zapłonu a drugi do bezpiecznika świateł postojowych to układ działa, niestety bez przerwy (nie reaguje na włączanie/wyłączanie zapłonu/świateł) piszczy.
  • REKLAMA
  • #4 403301
    Konto nie istnieje
    Konto nie istnieje  
  • #5 403319
    Tomasz Paszkiewicz
    Poziom 12  
    Dzięki elektrit, sprawdzę. :D
  • REKLAMA
  • #6 416755
    dlew53
    Poziom 14  
    Jeżeli temat jest nadal aktualny, to poczekaj do jutra.
    Ja tez mam TICO i zamontowałem w nim 2 sygnalizatory:
    - wcześniej oparty na sygnalizacji włączonych świateł przy otwieraniu drzwi
    - drugi lepszy - wykonany na podstawie schematu z RE ( jutro mogę Ci przysłać schemat - tylko zeskanuję)
    TICO posiada "odwrotne" zasilanie żarówek - PLUS na żarówkach poprzez bezpieczniki, natomiast MINUS podawany przez wyłaczniki.
    Stąd kłopot w realizacji prostego układu - trzeba "odwrócic polaryzację"
    Ale układ jest na "5", sygnalizuje jak tylko włączysz zapłon brak świateł, oraz po wyłaczeniu zapłonu pozostawiając światła.Oczywiście masz przełącznik " zima-lato" , żeby korzystać latem tzn przy jeździe bez świateł w dzień. :multi:
  • #7 417556
    Tomasz Paszkiewicz
    Poziom 12  
    Cieszy mnie bardzo :) to co piszesz. Mój email: tomwie6(_at_)wp.pl
  • #8 421014
    dlew53
    Poziom 14  
    Obiecany schemat znalazłem w RE przed laty.
    W załączeniu opis i schematy do wykorzystania w innych samochodach - układy prostsze bowiem mają "normalne zasilanie świateł".
    Diody D1 - D8 - BAV 17, BYP401 itp,
    Rezystor 1,2 - 1,8 kiloOhma,
    PCA - piezoelektryczny "Boozer"na 12V lub 3-12V cena 3,50zł
    Tranzystor BC 308, 327 itp
    Życzę powodzenia w realizacji sygnalizatora - naprawdę warto skleić to cacko.
  • REKLAMA
  • #10 421953
    dlew53
    Poziom 14  
    Pamiętaj o światłach! Akumulator kosztuje a mandaty drożeją.
    Kierowcy jeżdżący z włączonymi obowiązkowo światłami w okresie jesienno-zimowym często zapominają wyłączyć światła po zakończonej jeździe -dotyczyto samochodów, w których nie są one samoczynnie wyłączane po wyłączeniu zapłonu. Drugą bolączką jest zapominanie o włączeniu, co może mieć przykre konsekwencje.
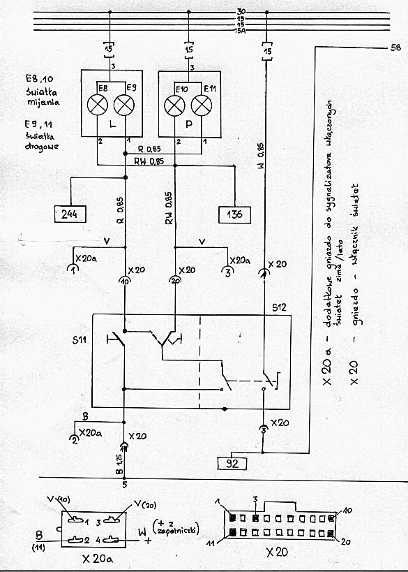
    Przedstawiony układ sygnalizuje zarówno konieczność włączenia świateł, jak i ich wyłączenia w okresie jesienno-zimowym, a także przypomina o wyłączeniu w okresie wiosenno-letnim. Może być stosowany w większości samochodów, np. Polonez, Fiat 126p itp. (w samochodach Polonez światła przeciwmgielne nie są automatycznie wyłączane po wyłączeniu zapłonu). Jest to układ prosty i łatwy w montażu. Jego schemat jest przedstawiony na rysunku 1, a uproszczony schemat fragmentu instalacji samochodu ze sposobem dołączenia układu sygnalizacji na rysunku 2.
    W układzie zastosowano sygnalizator piezoelektryczny z wbudowanym generatorem akustycznym, charakteryzujący się dużą skutecznością i znaczną impedancją wewnętrzną (rzędu kilku kiloomów). Ponieważ większość urządzeń w samochodzie to odbiorniki o małej rezystancji, można przyjąć, że na wejściach A, B, C, D jest napięcie +12 \', gdy dany odbiornik jest włączony i potencjał masy, gdy jest wyłączony (zwarcie do masy następuje np. przez włókno żarówki). W okresie jesienno-zimowym przy zwartym włączniku lato/zima, po włączeniu zapłonu, prąd przepływa od punktu A przez mostek D1+D4, sygnalizator PCA i rezystor R do masy - sygnalizowana jest konieczność włączenia świateł. Po ich włączeniu jedna z diod D5+D7 przewodzi, wywołując spadek napięcia na rezystorze R i wyłączenie sygnalizatora. Jeśli światła po wyłączeniu zapłonu pozostaną włączone, to prąd popłynie przez jedną z diod D5+D7, mostek D1+D4, PCA, zwarty włącznik lato/zima i odbiorniki włączane przy włączonym zapłonie do "masy — sygnalizowana jest konieczność wyłączenia świateł. W okresie, gdy używanie świateł w dzień nie jest obowiązkowe, przy rozwartym wyłączniku lato/zima diodą 08 umożliwia sygnalizowanie pozostawienia włączonych świateł. Układ pobiera prąd 5*10 mA jedynie podczas sygnalizacji lub przy włączonym zapłonie. Aby zapewnić bezpieczeństwo instalacji samochodu układ należy dołączyć za bezpiecznikami, przewodami o przekroju dostosowanym do ich obciążalności (1,5-i-2,5 mm2). Nie wolno dołączać układu do obwodów cewek przekaźników, a to ze względu na przepięcia powstające w czasie przełączania. Urządzenie działa bezawaryjnie w kilku samochodach Polonez od kilkunastu miesięcy.
    Układ nie jest jednak w pełni uniwersalny. W samochodach, w których zastosowano . odmienną metodę zabezpieczania obwodów świateł, np. Tico, wymagana jest niewielka modyfikacja.
    Zmodyfikowany układ przedstawiono na rys. 3, a uproszczony schemat fragmentu instalacji wraz ze sposobem dołączenia sygnalizatora na rys. 4.
    W tym rozwiązaniu punkty B i C przy wyłączonych światłach mają potencja) -12 V. a po włączeniu jeden z nich ma potencja! masy. Dzięki zastosowaniu mostka D5-S-D8, niezależnie od rodzaju włączonych świateł, następuje wysterowanie tranzystora T1 przez rezystor R2 i w efekcie włączenie lub wyłączenie sygnalizacji, jak w poprzednim rozwiązaniu. Analizując układ można łatwo zauważyć, że będzie dodatkowo sygnalizował jednoczesne użycie świateł drogowych i mijania, czyli tzw. sygnał świetlny. Układ ten został zainstalowany i funkcjonuje w samochodzie Tico prawie rok. •
  • #11 423151
    Tomasz Paszkiewicz
    Poziom 12  
    Dzięki wielkie !!! Walczyłem parę godzin aby wszystko było zabezpieczone przed wibracjami i wilgocią i działa !!! Nigdy więcej biegania i pytania o kable rozruchowe.
REKLAMA