logo elektroda
logo elektroda
X
logo elektroda
Adblock/uBlockOrigin/AdGuard mogą powodować znikanie niektórych postów z powodu nowej reguły.

Instalacja elektryczna w simsonie SR50

Artur1045 18 Lip 2007 13:00 19691 5
  • #1 4091931
    Artur1045
    Poziom 2  
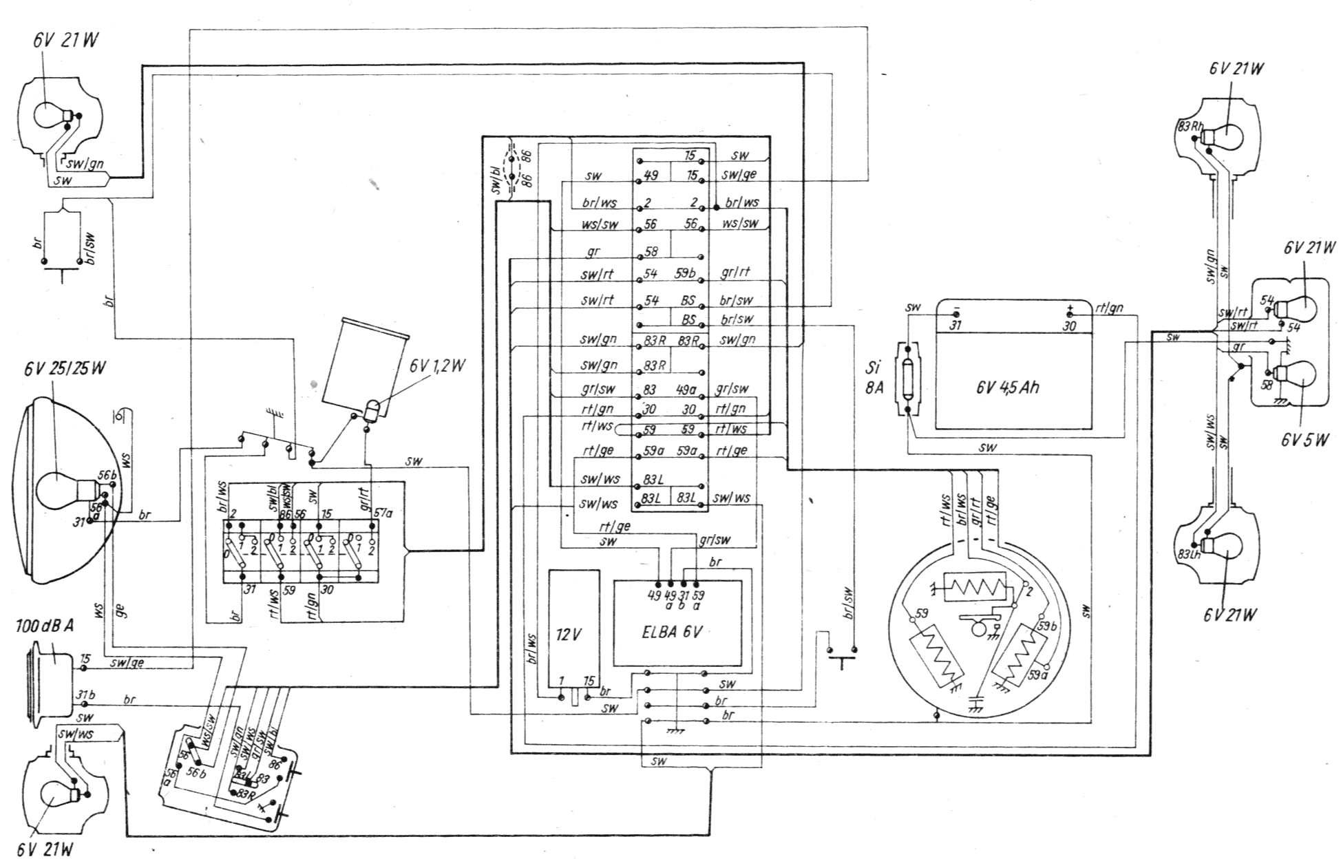
    Jak podłączyć elektroniczny regulator napięcia z przerywaczem kierunkowskazów 6V w Simsonie SR50? Jak sprawdzić czy jest sprawny regulator napięcia i czy jest ładowanie akumulatora?
  • #2 4094251
    rezystors
    Poziom 13  
    podaj oznaczenia jakie tam występują może zdjęcie a co do sprawdzeni to jest kilka metod
    1-najbardziej popularna obserwacja świateł czy po dodaniu gazu rozjaśniają się
    2-nie polecam ściągnięcie przewodów z akumulatora jeżeli silnik pracuje to znaczy że jest
    3-pomiar napięcia jeżeli wzrasta po uruchomieniu silnika i dodaniu gazu to OK można od razu zobaczyć czy nie jest za wysokie
    4- pomiar prądu w którą stronę płynie i jakie wartości
    może są jeszcze inne sposoby ale ja mierzę napięcie i prąd i na tym polegam
  • #3 4097496
    Artur1045
    Poziom 2  
    Regulator posiada 4 zaciski które są oznaczone cyframi tj.:49a, 49, 31b, 59 więcej oznaczeń nie występuje- z czym który zacisk połączyć.
  • #5 4105141
    Artur1045
    Poziom 2  
    Dziękuję spróbuje to podłączyć według twoich objaśnień :)
  • #6 4225762
    hefid
    Spoczywaj w Pokoju
    Przeniosłem z: Schematu/instrukcji…
REKLAMA